Product Update: Smarter Alerts, Contextual Insights, and Custom Dashboards Now Live on TickerTrends
Powerful new tools for faster trend detection, real-time social insight, and sharper earnings positioning
We're excited to share some major improvements to the TickerTrends platform that make it even easier to spot emerging consumer trends and understand what’s driving them.
These updates were designed to give investors faster, smarter insight across our entire data universe. Whether you’re tracking earnings setup, staying on top of consumer momentum, or looking for under-the-radar inflections, the new features make the platform more powerful than ever.
1. Alerts for Spikes and Dips Across All KPI Sources
Our KPI pages now include individual data source level alerts that automatically flag unusual spikes or drops in consumer interest across every data stream we track. That includes:
Website traffic
Google Search
Mobile app usage
Reddit
Instagram
TikTok
Amazon keyword searches
And much more
Instead of scrolling through multiple charts, you now get instant visibility into which sources are abnormally moving up or down, all in one place. It’s a faster way to figure out what’s driving the move in consumer behavior towards a business.
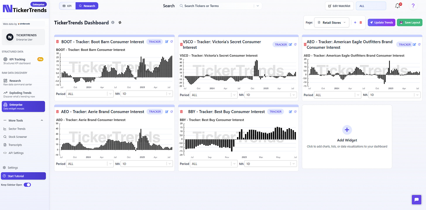
2. Enterprise Mosaic: Add KPI Forecasts & TickerTrends Trackers
In the Enterprise Mosaic view, you can now customize your dashboard with KPI forecasts and tracker widgets. This is fully customizable to be what the user wants to track from our coverage of multiple 100’s of public tickers.
3. Social Context Summaries During Trend Moves
We’ve also rolled out a Social Discussion Context feature. When there’s an unusual move in consumer data, we automatically spot abnormal movement in the data displayed, and add summary of what social users were saying at the time window highlighted.
It works across all our data sources. You’ll get a contextual breakdown of why the spike or dip may be happening, not just that it happened.
This feature is especially helpful during earnings prep or intraday positioning when you’re trying to make sense of past and current data in real time.
4. Market Expectations For Earnings
We’ve also launched the TickerTrends Market Expectations, a new pre-earnings indicator that gauges market positioning heading into earnings.
This score aggregates investor activity to quantify market expectations beyond EPS and Revenue estimates.
5. Improved Company Social Summaries
Whether it’s chatter around a new product launch, rising frustration with an app update, or praise for brand partnerships, the tool highlights the narrative forming around that company.
This lets analysts and investors quickly cut through noise and understand what themes are driving attention without having to scroll through endless posts themselves.
These updates are now live across the platform for TickerTrends users. We built them based on direct feedback from PMs, analysts, and data-savvy investors.
As always, if you want a live walkthrough of how to use these new features, don’t hesitate to contact: admin@tickertrends.io to gain access to our full product suite which includes coverage of over 200 unique KPI coverage as well as over 25,000+ global tickers to analyze available on TickerTrends Enterprise: https://tickertrends.io/enterprise









